Skip to content

Monitoring using Prometheus

Example prometheus.yml

lakeFS exposes metrics through the same port used by the lakeFS service, using the standard /metrics path.

An example could look like this:

prometheus.yml

scrape_configs:
- job_name: lakeFS
  scrape_interval: 10s
  metrics_path: /metrics
  static_configs:
  - targets:
    - lakefs.example.com:8000

Metrics exposed by lakeFS

By default, Prometheus exports metrics with OS process information like memory and CPU. It also includes Go-specific metrics such as details about GC and a number of goroutines. You can learn about these default metrics in this post.

In addition, lakeFS exposes the following metrics to help monitor your deployment:

Name in Prometheus Description Labels
api_requests_total lakeFS API requests (counter) code: http status
method: http method
lakefs_concurrent_requests Number of concurrent requests being processed by lakeFS (gauge) service: "api" or "gateway"
operation: name of operation
api_request_duration_seconds Durations of lakeFS API requests (histogram)
operation: name of API operation
code: http status
gateway_request_duration_seconds lakeFS S3-compatible endpoint request (histogram)
operation: name of gateway operation
code: http status
blockstore_concurrent_operations Number of concurrent blockstore operations (gauge) operation: blockstore operation name
blockstore_type: type of blockstore (s3, gs, azure, etc)
s3_operation_duration_seconds Outgoing S3 operations (histogram)
operation: operation name
error: "true" if error, "false" otherwise
gs_operation_duration_seconds Outgoing Google Storage operations (histogram)
operation: operation name
error: "true" if error, "false" otherwise
azure_operation_duration_seconds Outgoing Azure storage operations (histogram)
operation: operation name
error: "true" if error, "false" otherwise
kv_request_duration_seconds Durations of KV requests(histogram)
operation: name of KV operation
type: KV type(dynamodb, postgres, etc)
dynamo_request_duration_seconds Time spent doing DynamoDB requests operation: DynamoDB operation name
dynamo_consumed_capacity_total The capacity units consumed by operation operation: DynamoDB operation name
dynamo_failures_total The total number of errors while working for kv store operation: DynamoDB operation name
pgxpool_acquire_count PostgreSQL cumulative count of successful acquires from the pool db_name default to the kv table name (kv)
pgxpool_acquire_duration_ns PostgreSQL total duration of all successful acquires from the pool in nanoseconds db_name default to the kv table name (kv)
pgxpool_acquired_conns PostgreSQL number of currently acquired connections in the pool db_name default to the kv table name (kv)
pgxpool_canceled_acquire_count PostgreSQL cumulative count of acquires from the pool that were canceled by a context db_name default to the kv table name (kv)
pgxpool_constructing_conns PostgreSQL number of conns with construction in progress in the pool db_name default to the kv table name (kv)
pgxpool_empty_acquire PostgreSQL cumulative count of successful acquires from the pool that waited for a resource to be released or constructed because the pool was empty db_name default to the kv table name (kv)
pgxpool_idle_conns PostgreSQL number of currently idle conns in the pool db_name default to the kv table name (kv)
pgxpool_max_conns PostgreSQL maximum size of the pool db_name default to the kv table name (kv)
pgxpool_total_conns PostgreSQL total number of resources currently in the pool db_name default to the kv table name (kv)

Example queries

Note

when using Prometheus functions like rate or increase, results are extrapolated and may not be exact.

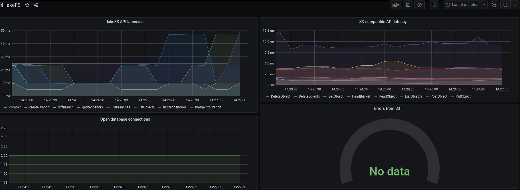
99th percentile of API request latencies

sum by (operation)(histogram_quantile(0.99, rate(api_request_duration_seconds_bucket[1m])))

50th percentile of S3-compatible API latencies

sum by (operation)(histogram_quantile(0.5, rate(gateway_request_duration_seconds_bucket[1m])))

Number of errors in outgoing S3 requests

sum by (operation) (increase(s3_operation_duration_seconds_count{error="true"}[1m]))

Number of open connections to the database

go_sql_stats_connections_open

Example Grafana dashboard

Grafana dashboard example